Skip to main content

Migrating from Mirrored Classic Queues to Quorum Queues

· 15 min read

Quorum Queues are a superior replacement for Classic Mirrored Queues that were introduced in RabbitMQ version 3.8. And there are two complementary reasons why you would need to migrate.

First of all, Classic Mirrored Queues were deprecated in 3.9, with a formal announcement posted on August 21, 2021. They will be removed entirely in 4.0

But also they are more reliable and predictable, faster for most workloads and require less maintenance - so you shouldn't feel that your hand is being forced without no apparent reason.

Quorum Queues are better in all regards, but they are not 100%-compatible feature-wise with Mirrored Queues. Thus the migration can look like a daunting task.

After a sneak peek into the future performance improvements, this post outlines a few possible migration strategies and includes guidance on how to deal with incompatible features. The Migrate your RabbitMQ Mirrored Classic Queues to Quorum Queues documentation is also available to help you through the migration process.

Performance improvements

In RabbitMQ 3.10 Performance Improvements blog post, performance benefits of Quorum Queues were already discussed in some detail.

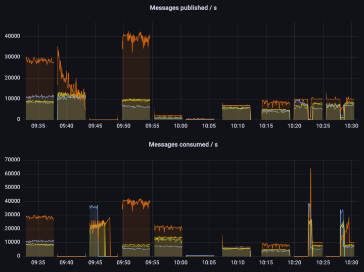
And on the following graph you can see what new levels of performance one can expect from yet-to-be-released RabbitMQ 3.12:

Quorum Queues vs Mirrored Queues Performance Showcase
Quorum Queues vs Mirrored Queues Performance Showcase

This graph shows throughput under different workloads, using 1kB messages. Higher is better, although in some tests the maximum throughput is capped (in such tests we look at the latency and/or whether the throughput is stable).

The colors are as follows:

  • orange - quorum queues
  • green - mirrored classic queues v1 (non-lazy)
  • yellow - mirrored classic queues v1 (lazy)
  • blue - mirrored classic queues v2

Without digging into too much detail, we can see that quorum queues offer a significantly higher throughput in almost all cases. For example, the first test is a single queue, single publisher, single consumer test. A quorum queue can sustain a 30000 msg/s throughput (again, using 1kb messages), while offering high levels of data safety and replicating data to all 3 nodes in the cluster. Meanwhile, classic mirrored queues offer only a third of that throughput, yet providing way lower data safety guarantees. In some tests we can see quorum queues (orange line) completely flat, meaning they can sustain the workload and still have some capacity left (otherwise they performance would start fluctuating), while mirrored queues offer lower and less stable throughput.

The astute reader can notice that in the second test quorum queues initially provide very high publisher throughput but quickly degrade. This is something we are working on right now and we hope to improve very soon. This is only a corner case when there are no consumers, and the queue quickly becomes very long (millions of messages).

Compatibility considerations

The RabbitMQ documentation has a dedicated page on Quorum Queues. Specifically in this document there is a feature matrix which provides a list with all differences between Mirrored Classic Queues and Mirrored Queues. These differences can require a different amount of work for a successful migration. Some of them can be trivial to change, while others can require changes in the way an application interacts with RabbitMQ. All of them are thoroughly documented further.

And it goes without saying that migrated applications should be thoroughly tested against quorum queues, as behaviour can be somewhat different under the load and in edge cases.

There are 2 migration strategies described in this post:

  • First one involves creating a new vhost, and migrating with minimal loss of uptime with the help of federation. If all incompatible features are cleaned up or moved to policies, this is also the happy path migration - the existing code will be able to work both with mirrored and quorum queues by only changing connection parameters.
  • Another one trades uptime for re-using the same virtual host, and requires the ability to stop all the consumers and producers for a given queue.

General requirements

  1. There should be at least 3 nodes in the cluster - there is no sense in using quorum queues with a smaller amount of replicas.
  2. Management plugin should be running on at least one node - it's being used for exporting/importing definitions for a single host, which can greatly simplify definitions cleanup. (And rabbitmqadmin CLI command is also using the plugin behind the scenes).
  3. Shovel plugin should be enabled.

Finding the queues and features being used

All mirrored classic queues have ha-mode in their effective policy definition. The policies that apply it can be found via the following script:

#!/bin/sh
printf "%s\t%s\t%s\t%s\t%s\t%s\n" vhost policy_name pattern apply_to definition priority
for vhost in $(rabbitmqctl -q list_vhosts | tail -n +2) ; do
rabbitmqctl -q list_policies -p "$vhost" |
grep 'ha-mode'
done

But it can be easier to just list the queues that are actually mirrored on the running system. That way there is no need to guess whether HA-policies are actually applied:

#!/bin/sh
printf "%s\t%s\t%s\n" vhost queue_name mirrors
for vhost in $(rabbitmqctl -q list_vhosts | tail -n +2) ; do
rabbitmqctl -q list_queues -p "$vhost" name durable policy effective_policy_definition arguments mirror_pids type |
sed -n '/\t\[[^\t]\+\tclassic$/{s/\t\[[^\t]\+\tclassic$//; p}' |
xargs -x -r -L1 -d '\n' printf "%s\t%s\n" "$vhost"
done

Note that the above command uses effective_policy_definition argument, which is only available since 3.10.13/3.11.5. If it's not available, it's possible to either use rabbitmqctl from a fresh version of RabbitMQ, or manually match policy name to its definition.

Breaking changes

When one or more of the following features are being used, straightforward migration to quorum queues is not possible. The way that application interacts with a broker needs to be changed.

This section outlines how to find whether some of these features are being used in a running system, and what changes need to be made for easier migration.

Priority queues

Classic mirrored queues actually create a separate queue for every priority behind the scenes. For migration it’s necessary for the applications to explicitly handle creation of those queues, and also publishing/consuming to and from them.

This feature can be detected by the presence of x-max-priority in the queue list output from above. The same exact string can be searched for in the source code. Priority queues can’t be created via policy, so no policy changes are involved.

Overflow dead lettering

Overflow mode reject-publish-dlx is not supported by quorum queues. The code needs to be updated to use publisher confirms and to do dead lettering by itself.

This feature can be detected by the presence of reject-publish-dlx in the queue list output from above. The same exact string can be searched for in the source code.

Global QoS for consumers

Global QoS for consumers is not supported for quorum queues. A decision needs to be made about how necessary results can be achieved using alternative means, e.g. by using a lower per-consumer QoS that can give approximately the same results (given the known application load pattern).

To detect whether this feature is used, the following command can be executed agains a running system and checked for a non-empty output:

rabbitmqctl list_channels pid name global_prefetch_count | sed -n '/\t0$/!p'

It will give a list of channel PIDs that have global QoS enabled, which then can be mapped to a queue name and checked for being a mirrored queue:

rabbitmqctl list_consumers queue_name channel_pid

x-cancel-on-ha-failover for consumers

Mirrored queues consumers can be automatically cancelled when a queue leader fails over. This can cause a loss of information about which messages were sent to which consumer, and redelivery of such messages.

Quorum queues are less exposed to such behaviour - the only case when it still can happen is when a whole node goes down. For other leader changes (e.g. caused by rebalancing), there will be no redeliveries.

And redeliveries can also happen for inflight messages when the consumer is cancelled or the channel is closed. So application needs to be prepared for redeliveries anyway, without specifically asking for such information.

Trivial changes

These features don't do anything when quorum queues are being used. The best way to handle them is to remove them from the source code completely, or move them to a policy instead.

Lazy queues

Classic queue can optionally operate in lazy mode, but for quorum queues this is the only way of operation. The best way to handle this for migration is to move x-queue-mode from source code to a policy.

Non-durable queues

Non-durable queues will be deleted on a node/cluster boot. Having extra durability guarantees that mirroring provides is a bit pointless.

Non-durable queues concept is also going away in the future releases: the only option for ephemeral queues will be exclusive queues. This affects only durability of queue definitions, messages can still be marked transient.

For such queues a decision have to be made one way or another: is this queue content important enough to get availability guarantees of quorum queues, or it's better to downgrade it to a classic (but durable) queue.

Exclusive queues

Exclusive queues are not mirrored even if the policy says so. But attempt to declare an exclusive quorum queue will result in an error. This is clearly one of the cases where migration is not needed, but care must be taken as to avoid exclusive queue declarations with an explicit x-queue-type: quorum argument.

Migrate the Queues One Virtual Host at a Time

The procedure to migrate from classic mirrored queues to quorum queues is similar to a blue-green cluster upgrade, except that migration can happen to a new virtual host on the same RabbitMQ cluster. Federation Plugin is then being used to seamlessly migrate from the old to the new one.

One important aspect of this migration path is that it's possible to specify the default queue type for a new virtual host. Setting it to quorum makes all the queues without explicit type created as quorum queues (except for exclusive, non-durable or auto-delete queues).

If all incompatible features were cleaned up from the source code (and there is no explicit x-queue-type arguments in the source code), then it'll be possible to use exactly the same code to work both to the old virtual host with classical mirrored queues, and with a new virtual host with quorum queues - only the virtual host in the connection parameters needs to be changed.

Create destination virtual host

Special attention needs to be paid that the new virtual host is created with proper default queue type. It should be selected from the queue type dropdown when new virtual host is being added via management UI. It can also be created using CLI interface, specifying the default queue type, and adding some permissions:

rabbitmqctl add_vhost NEW_VHOST --default-queue-type quorum
rabbitmqctl set_permissions -p NEW_VHOST USERNAME '.*' '.*' '.*'

Create federation upstream

A new federation upstream should be created for the NEW_VHOST, with URI pointing to the OLD_VHOST: amqp:///OLD_VHOST. (Note that default vhost URI is amqp:///%2f).

The upstream can be created via management UI, or via CLI:

rabbitmqctl set_parameter federation-upstream quorum-migration-upstream \
--vhost NEW_VHOST \
'{"uri":"amqp:///OLD_VHOST", "trust-user-id":true}'

When this form of URI, with an empty hostname is used, there is no need to specify credentials, but connection is only possible within bounds of a single cluster.

If user-id in messages is being used for any purpose, it can also be preserved as shown in the CLI example above.

Moving definitions

Export definitions of the source virtual host to a file. This is available on the "Overview" page of the management UI (don't forget to select a single virtual host). Or use the following CLI command:

rabbitmqadmin export -V OLD_VHOST OLD_VHOST.json

The following changes needs to be made to this file before loading it back into a NEW_VHOST:

  1. Remove x-queue-type declarations for queues that you want to have as classic ones in the old virtual host, and as quorum ones in the new virtual host.
  2. Other changes that need to be applied to queue definitions:
    • Remove x-max-priority argument
    • Change x-overflow argument when it is set to reject-publish-dlx
    • Remove x-queue-mode argument
    • Change durable attribute to true
  3. Change the following keys in policies:
    • Remove everything starting with ha-: ha-mode, ha-params, ha-sync-mode, ha-sync-batch-size, ha-promote-on-shutdown, ha-promote-on-failure
    • Remove queue-mode
    • Change overflow when it is set to reject-publish-dlx
  4. Policies that ended empty after the previous step should be dropped.
  5. Federation with the old vhost should be added to any remaining policies, pointing to the federation upstream created earlier: "federation-upstream-set":"quorum-migration-upstream"
  6. If there is no catch-all policy (applying to queues with pattern .*), it needs to be created and also point to the federation upstream. This ensures that every queue in the old vhost will be federated.
  7. Policies that apply federation rules to exchanges need to be removed for the period of the migration, to avoid duplicate messages.

Now the modified schema can be loaded into the new virtual host from UI or using CLI tools:

# Import definitions for a single virtual host using rabbitmqadmin.
# See https://www.rabbitmq.com/docs/definitions to learn more.
rabbitmqadmin import -V NEW_VHOST NEW_VHOST.json

Point consumers to the new vhost

At this point it should be possible to point consumers to the new virtual host by only updating the connection parameters.

Point producers to the new vhost

Producers can now be also pointed to the new virtual host.

The time when consumers are stopped is also the time where federated exchanges should be disabled in the old vhost, and enabled in the new one.

Under sufficient system load messages from the old virtual host will not be picked up. If message ordering is important, than this should be done in steps: stop producers, shovel remaining messages to the new virtual host, start consumers on the new virtual host.

Shovel remaining messages to the new vhost

For every non-empty queue in the old host a shovel needs to be configured:

rabbitmqctl set_parameter shovel migrate-QUEUE_TO_MIGRATE \
'{"src-protocol": "amqp091", "src-uri": "amqp:///OLD_VHOST", "src-queue": "QUEUE_TO_MIGRATE",
"dest-protocol": "amqp091", "dest-uri": "amqp:///NEW_VHOST", "dest-queue": "QUEUE_TO_MIGRATE"}'

After the queue has been drained, the shovel can be deleted:

rabbitmqctl clear_parameter shovel migrate-QUEUE_TO_MIGRATE

Ensure future queue declarations succeed

Many applications declare queues before they use them, in multiple places. When it comes to migrating away from classic mirrored queues, this presents a channel: if clients declare queues without explicitly providing a queue type, after the Moving Definitions step, all future declaration attempts would hit a PRECONDITION_FAILURE channel error when an existing queue is re-declared.

To avoid this scenario, there are three options:

  1. Add the x-queue-type declarations back to all clients using quorum queues.
  2. set the default queue type node-wide using default_queue_type, a rabbitmq.conf setting that is available in RabbitMQ 3.13.3 and later versions
  3. Set quorum_queue.property_equivalence.relaxed_checks_on_redeclaration = true, a rabbitmq.conf setting available since RabbitMQ 3.11.16

The third option, quorum_queue.property_equivalence.relaxed_checks_on_redeclaration set to true, can be adopted at any time during the migration process.

Migrate in place

In this version of the process, we trade uptime for the ability to perform the migration in an existing virtual host and cluster.

For each queue (or some group of queues) being migrated, it should be possible to stop all the consumers and producers for the time of the migration.

Preparing producers and consumers

All incompatible features should be cleaned up. In addition to that, in every place where queues are being declared, it'd be nice to make x-queue-type argument configurable without changing application code.

Migration steps

  1. First, the consumers and producers will need to be stopped.
  2. The messages should be shoveled to a new, temporary queue.
  3. The old queue should be deleted.
  4. A new quorum queue with the same name as the original queue should be created.
  5. The contents of the temporary queue should now be shoveled over to the new quorum queue.
  6. The consumers can now be reconfigured to use x-queue-type of quorum and started.

Conclusion

Hopefully this blog post has shown that with a proper preparation the migration can be fruitful and a relatively simple endeavour.

The migration has a lot of benefits. But one should also keep in mind that Classic Mirrored Queues have been deprecated for more than a year and are going to be removed entirely in an upcoming release. So even if you don't plan to do the migration right now, doing these preparations beforehand can be a good idea.

And we've tried to provide you the comprehesive guide for this purpose. Maybe it's time to do something now?